據媒體報道,1月7日,網紅“狗頭蘿莉”稱自己因負債650萬元成為“老賴”,自述因年輕時不懂什么叫“獨家直播”,因當時的直播工會三個月沒發工資并沒收了直播賬號,申訴無效后她換平臺開直播,沒想到就背上了650萬的巨債。
天眼查法律訴訟信息顯示,夏凱旋(網紅“狗頭蘿莉”本名)現存一則終本案件信息,未履行金額512萬余元,案件流程信息顯示,2022年4月,夏凱旋因該案被執行512萬余元,2022年8月,夏凱旋因該案件被限制高消費,申請人為廣州虎牙信息科技有限公司,涉及國內非涉外仲裁裁決案件。
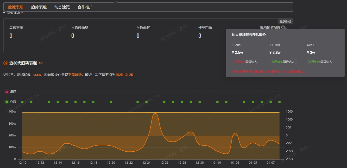
第三方數據顯示,狗狗大羅莉視頻平臺粉絲數為394.6萬,過去30日掉粉超1.6萬。此外,其1-20s視頻廣告報價為2.5萬元,21-60s視頻廣告報價為2.8萬元,60s以上視頻廣告報價為3萬元。
























